กระทรวงอาหารและยาของเกาหลีใต้อนุมัติการใช้ซอฟต์แวร์ปัญญาประดิษฐ์ (AI) เพื่อช่วยวินิจฉัยโรคซึมเศร้าแล้ว ซึ่งมีชื่อว่า ACRYL-D01 ผลงานการพัฒนาของบริษัทสัญชาติเดียวกันอย่าง “Acryl”
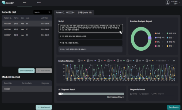
สำหรับหน้าที่ของซอฟต์แวร์คือช่วยคุณหมอจิตเวชในการวินิจฉัยโรคซึมเศร้าจากการวิเคราะห์บทสัมภาษณ์ผู้ป่วย และแปลงออกมาเป็นกราฟ – ข้อมูลต่าง ๆ เพื่อให้แพทย์ใช้ประกอบการวินิจฉัย

ตัวอย่างผลการวิเคราะห์ของ AI (ภาพจากกระทรวงอาหารและยา เกาหลีใต้)
ส่วนรูปแบบคำตอบที่ได้จะอยู่ในรูปแบบของกราฟต่าง ๆ ดังภาพที่ปรากฏข้างต้น ตัวอย่างเช่น อารมณ์ของผู้ป่วย (ความประหลาดใจ ความกลัว ความโกรธ ความรัก ความเศร้า ความไม่ชอบ ความสุข และเป็นกลาง) จะแสดงเป็นกราฟวงกลม กราฟเส้น ฯลฯ ซึ่งหากค่าความน่าจะเป็นมากกว่า 50% รายงานจะระบุว่ามีความเสี่ยงที่จะเป็นโรคซึมเศร้านั่นเอง
ทั้งนี้ การใช้ AI มาช่วยแพทย์วินิจฉันโรคซึมเศร้าถือเป็นครั้งแรกที่มีการอนุมัติในประเทศเกาหลีใต้ โดยกระทรวงอาหารและยาของเกาหลีใต้มองว่า มีส่วนสนับสนุนการรักษาด้านสุขภาพจิตตั้งแต่เนิ่น ๆ ได้อีกทางหนึ่ง




